- Getting started
- Best practices
- Tenant
- About the Tenant Context
- Searching for Resources in a Tenant
- Registry
- Managing Robots
- Connecting Robots to Orchestrator
- Storing Robot Credentials in CyberArk
- Storing Unattended Robot Passwords in Azure Key Vault (read only)
- Storing Unattended Robot Credentials in HashiCorp Vault (read only)
- Storing Unattended Robot Credentials in AWS Secrets Manager (read only)
- Deleting Disconnected and Unresponsive Unattended Sessions
- Robot Authentication
- Robot Authentication With Client Credentials
- Configuring automation capabilities
- Solutions
- Audit
- Settings
- Cloud robots
- Automation Suite Robots
- Folders Context
- Processes
- Jobs
- Apps
- Triggers
- Logs
- Monitoring
- Indexes
- Queues
- Bulk uploading Queue Items using a CSV file
- Managing Queues in Orchestrator
- Managing Queues in Studio
- Review Requests
- Assets
- Connections
- Business Rules
- Storage Buckets
- MCP Servers
- Orchestrator testing
- Resource Catalog Service
- Integrations
- Troubleshooting

Orchestrator user guide
Managing Queues in Orchestrator
Creating a Queue
- In the Queues page, click Add Queue. Two options are displayed allowing you to create a new queue or to link queues from other folders.
- Click Create a new queue. The Create Queue window is displayed.
- In the Name field, enter a name for the queue.
- In the Description field, add a description for the queue.
- Select the Enforce unique references checkbox if you want transaction references to be unique or not.
- Select the Store in encrypted format checkbox if you want to have queue items data and output encrypted in the database.
Note:
- The encrypting operation cannot be undone.
- The data is encrypted using Application-Level Encryption. For more information, refer to Application-Level Encrypton (ALE).
- Only the Specific Data and Output values of a queue item are being encrypted. These values are encrypted only in the database, thus protecting sensitive content from database admins. Orchestrator UI continues to display the decrypted content. For end to end encryption, you need to encrypt the queue item before adding it to the queue.
- Existing queues cannot be encrypted. As an alternative, you can recreate the queue and select the Store in encrypted format checkbox.
- Due to the encrypted format, reporting analytics on Specific Data and Output database fields is no longer possible, and the corresponding dashboards in Insights are unavailable.
- In the Auto Retry section, you can find two options, as follows:
- Failed items - if active, retries any queue items that fail after creating the queue.
- Abandoned items - if active, it reveals the Max # of retries field, where you can set the maximum number of retries for abandoned queue items. If inactive, transactions are abandoned after 24 hours of inactivity.
Note:
The retried queue items are marked accordingly in the user interface.
- Upload a JSON schema for any or each of Specific Data,Output Data, and Analytics Data by using the corresponding Browse button.
- Enable SLA predictions if you want to better control the processing time of your items, and to assess what resources you need such that they meet their deadline. If SLA predictions are enabled, configure the following fields:
- From the Process drop-down, select the process which handles the queue items, and then fill in the SLA value below. The maximum value is 90 days.
- Enable Risk SLA if you want to define a buffer zone before the actual SLA, and fill in the value below. The risk SLA must be smaller than the SLA.
- Click Add. The queue is created and displayed on the Queues page, yet it is empty.
You can populate queues either using Studio or on the Upload Items window. Processing items from a queue is only possible using Studio. For more information, see the Managing Queues in Studio page.
Editing Queues
You are able to update an existing queue settings, such as:
- The queue Name and Description
- The Auto Retry section
- The maximum number of retries
Editing a Queue Name or Description
To edit an existing queue name in Orchestrator:
- In the Queues page, select the More Options
button for the desired queue. - Select Edit
. The Update Queue wizard is displayed. - In the Name field, enter the new name for the selected queue.
Note:
- Make sure to enter a unique name. If a queue with the same name already exists in your tenant, you are prompted by the error
message:
The name <QueueName> is already used. (#1001). - The name is not case sensitive. Therefore,
NEW_QueueNameandnew_queuenameare duplicates.
- Make sure to enter a unique name. If a queue with the same name already exists in your tenant, you are prompted by the error
message:
- In the Description field, update the description of your queue.
- Select Update.
Important:
Make sure to update the queue name in the corresponding workflow(s) in Studio. You must do this manually, as there is no automatic way of updating the queue name in Studio.
Changing the Auto Retry options
To change the options in the Auto Retry section for an existing queue:
- In the Queues page, select the More Options
button for the desired queue. - Select Edit
. Next, the Update Queue wizard is displayed. - Under the Auto Retry section, select the option you need.
- Select Update.
Setting a maximum number of retries
Abandoned items: checkbox selected
If you selected the Abandoned items option, the Max # of retries field is displayed.
Enter a value in range 1-50 as the number of retries of the failed transaction.
Important:
- Existing failed transactions are not retried. Only the transactions that fail after you set the new value are retried.
- Manual retries are not counted towards the maximum number of retries you set for queue items. In such cases, in the API,
RetryNumberis0, andAncestorIdisnull.
What is more, each queue item points, via the Key field, to the original queue item of a retry chain.
The following fields are included:
ManualRetryNumber- the amount of manual retries of a queue itemManualAncestorId- the ID of the queue item that has been manually retriedManualAncestorUniqueKey- the global unique GUID of the queue item that has been manually retriedUniqueKey- the global unique GUID of any queue item (different for every retry, manual or automatic)AncestorUniqueKey- the global unique GUID of the queue item that has been automatically retriedRetryNumber- the amount of automatic retries of a queue itemAncestorId- the ID of the queue item that has been automatically retriedKey- the GUID of the initial queue item of a retry chain
The objective is to have complete traceability of queue item retries.
- Retried and deleted queue items do not participate in unique reference checks. As such, we recommend that you do not delete an initial queue item from a retry chain, since this prevents the validation of unique references. However, if the initial queue item has been picked up by data retention, this validation is still performed.
Let's say you have a list of failed transactions that are retried once. The current value of Max # of retries is 2. Update the value to 3 and the failed transactions are retried two more times instead of one.
Abandoned items: checkbox not selected
If you did not select the Abandoned items option, the Max # of retries field is hidden.
No transaction is being retried.
Managing queue links
Sharing queues between folders enables launching jobs in multiple folders without redesigning your workflows in Studio when the underlying processes are targeting the same queue. Linking a queue to a folder makes the queue and all queue-associated objects, such as queue items, available in that folder.
A queue linked to multiple folders is marked using the
icon. If the icon is not present, then the current folder is the only folder the queue resides in. Deleting it here completely removes the queue from Orchestrator. You need the Queues - Create permission in the folders where you want to add the queue (target folders) and Queues - View in the folder where the queue currently resides (original folder). If you have Queues - Edit in the target folder, you also require Queues - Edit in the original folder.
Linking multiple queues to the current folder
- In the folder you want to link a queue to, on the Queues page, click Add. Three buttons are displayed allowing you to add a queue, link queues from other folders, or hide the options.
- Click Link from other folders. The Link Queues window is displayed showing a list of all queues in the folders in which you have View permissions on Queues.
- On the Select Queues section, select one or multiple queues from the list.
Figure 1. Select Queue

- Select Continue. You are directed to the Folder Validation section. Here you can see the folders the queues are already linked to. If there are multiple folders, their names are displayed.
Figure 2. Validating folder

- Select Remove for the corresponding queue to revert the change or click Exit to cancel the operation.
- Select Link if you want to make the link between the queues you selected and the current folder. The queues are displayed on the Queues page.
Figure 3. Queues page

Linking a queue to multiple folders
- Navigate to a folder the queue to be linked resides in.
- Select More Actions > Manage Links for the desired queue to open the Manage Links window. The Manage Queue Links window is displayed.
Figure 4. Manage Queue Links page

- Select Update. A confirmation window is displayed.
- Select Cancel if you want to abort the changes or Continue for the changes to take effect. The operations are now reflected in Orchestrator according to your changes.
Unlinking queues from folders
Unlinking queues from folders can be performed in a manner similar to the linking operation. Navigate to the link-management areas presented in the procedures above and remove the connections between a certain queue and a certain folder.
Alternatively, you can remove a queue using the Remove functionality.
Removing a queue that exists in multiple folders only removes it from the folder where the removal operation takes place, it does not remove it from the other folders as well. In order to completely delete a queue, you must remove all its existing links. You cannot unlink a queue from a folder in the following situations:
- queue SLA has been enabled in that folder;
- a queue trigger is attached to the queue.
Displaying transactions
In the Queues page, click More Actions > View Transactions. The Transactions page is displayed, containing only the items from the indicated queue.
Displaying review requests
In the Queues page, click on Review Requests to display all the queue items assigned for revision to the currently logged-in user. The page allows for status changes and managing item information.
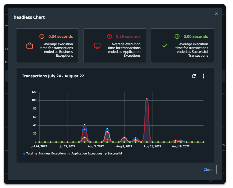
Displaying the Queue Chart
To view the chart for a specific queue, click More Actions button, and then View Chart.
A line chart displays the transaction status evolution over a specific amount of time. The time period (last hour, day, week, 30 days) can be changed, and you can view the average execution time and the maximum number of retries.
Figure 5. Queue chart

Uploading items to a queue using a CSV file
See here details about uploading queue items using a CSV file.
Monitoring a Queue
To monitor a queue, click the corresponding More Actions button and then Monitor Queue. Alternatively, select it from the Queues Overview widget (Monitoring > Queues).
Note that monitoring a queue requires your user to have View permissions on Queues and on Monitoring. Additionally, Edit on Monitoring is required in order to disable errors from the Error Feed widget on the Monitoring > Queues page.
Adding tags to Queues
You need Edit on Queues and View on Tags to add existing tags to queues. You need Edit on Queues and Create on Tags to add new tags to queues.
- Each queue can have a maximum of one million key/value pairs.
- Labels and key/value properties are limited to 256 characters.
- Tag names can't contain these characters:
<,>,%,&,\)\),?,/,:
You can apply tags to a queue either when creating one or editing an existing one. To add tags to a queue when editing it, follow these steps:
- From the Queues page, click More Actions > Edit next to the desired queue. The queue is opened for editing.
- On the Labels field, start typing the name of the label. You can choose an existing label or create a new one.
- On the Properties (key-value pairs) field, click Add new.
- Add new keys and values. You can choose existing keys and/or values or you can create new ones.
- When done, click Update. Your queue is updated and the newly created tags, if any, become available for other objects.
Removing tags from Queues
To remove tags from a queue, follow these steps:
- From the Queues page, click More Actions > Edit next to the desired queue. The queue is opened for editing.
- On the Labels field, click the X adjacent to the name of the label to remove it. The label is removed.
- On the Properties (key-value pairs) field, click the X adjacent to the keys and/or values to remove them. The keys and/or values are removed.
- To delete a key/value pair click the Remove icon corresponding to that entry. The key/value pair is removed.
- When done, click Update. Your queues is updated and tags are removed.
Removing a Queue
To remove a queue, click the corresponding More Actions button and then Remove.
Alternatively, select it from the Queues page and click Remove. The queue is no longer displayed on the Queues page.
Removing a queue that exists in multiple folders only removes it from the folder where the removal operation takes place, it does not remove it from the other folders as well. In order to completely delete a queue, you must remove all its existing links.
After a queue is deleted, assigned transaction items belonging to the queue are no longer visible in the Review Requests page.
Recording failed queue transactions
You can record failed queue transactions associated to a process which has the recording option enabled. This helps identify and troubleshoot issues that lead to failure, and aids in monitoring and auditing.
This option is enabled at the process level, from the Job recording section of the Additional settings tab.
Figure 6. Additional settings for Job recording

If a process containing a queue fails, its execution is recorded and made available in Orchestrator in the following places:
- At the queue level, by clicking Open recording in the contextual menu of the affected queue. This option is not active if:
- the queue is associated to a process whose execution has not failed.
- the Record and store failed queue transactions option has not been enabled for the process to which that queue is associated.
- At the transaction level, by clicking Open recording in the View details window of the affected transaction.
Recording duration
The maximum recording length is 3 minutes, and it applies to the last moments of the execution.
The minimum recording length is 10 seconds. If processing a transaction takes less than 10 seconds, the recording might include other transactions as well.
- Creating a Queue
- Editing Queues
- Editing a Queue Name or Description
- Changing the Auto Retry options
- Setting a maximum number of retries
- Managing queue links
- Linking multiple queues to the current folder
- Linking a queue to multiple folders
- Unlinking queues from folders
- Displaying transactions
- Displaying review requests
- Displaying the Queue Chart
- Uploading items to a queue using a CSV file
- Monitoring a Queue
- Adding tags to Queues
- Removing tags from Queues
- Removing a Queue
- Recording failed queue transactions
- Recording duration