- Getting started
- Best practices
- Tenant
- About the Tenant Context
- Searching for Resources in a Tenant
- Managing Robots
- Connecting Robots to Orchestrator
- Storing Robot Credentials in CyberArk
- Storing Unattended Robot Passwords in Azure Key Vault (read only)
- Storing Unattended Robot Credentials in HashiCorp Vault (read only)
- Storing Unattended Robot Credentials in AWS Secrets Manager (read only)
- Deleting Disconnected and Unresponsive Unattended Sessions
- Robot Authentication
- Robot Authentication With Client Credentials
- SmartCard Authentication
- Configuring automation capabilities
- Audit
- Settings - Tenant Level
- Resource Catalog Service
- Folders Context
- Automations
- Processes
- Jobs
- Triggers
- Logs
- Monitoring
- Queues
- Bulk uploading Queue Items using a CSV file
- Managing Queues in Orchestrator
- Managing Queues in Studio
- Review Requests
- Assets
- Storage Buckets
- Orchestrator testing
- Other Configurations
- Integrations
- Host administration
- Organization administration
- Troubleshooting

Orchestrator user guide
You can populate queues either using Studio or on the Upload Items window. Processing items from a queue is only possible using Studio. For more information, see the Managing Queues in Studio page.
You are able to update an existing queue settings, such as:
- The queue Name and Description
- The Auto Retry option
- The maximum number of retries
Editing a Queue Name or Description
To edit an existing queue name in Orchestrator:
Changing the Auto Retry Option
To change the Auto Retry option for an existing queue:
- In the Queues page, click the More Options
button for the desired queue. - Click Edit
. The Update Queue wizard is displayed. - In the Auto Retry field, select the option you need.
- Click Update.
Setting a Maximum Number of Retries
Auto Retry: checkbox selected
If you selected the Auto Retry option, the Max # of retries field is displayed.
Enter a value in range 1-50 as the number of retries of the failed transaction.
Important:
1. Existing failed transactions are not retried. Only the transactions that fail after you set the new value are retried.
RetryNumber is 0, and AncestorId is null.
Key field, to the original queue item of a retry chain.
The objective is to have complete traceability of queue item retries.
3. Retried and deleted queue items do not participate in unique reference checks. As such, we recommend that you do not delete an initial queue item from a retry chain, since this prevents the validation of unique references. However, if the initial queue item has been picked up by data retention, this validation is still performed.
2. Update the value to 3 and the failed transactions are retried two more times instead of one.
Auto Retry: checkbox not selected
If you did not select the Auto Retry option, the Max # of retries field is hidden.
No transaction is being retried.
Sharing queues between folders enables launching jobs in multiple folders without redesigning your workflows in Studio when the underlying processes are targeting the same queue. Linking a queue to a folder makes the queue and all queue-associated objects, such as queue items, available in that folder.
A queue linked to multiple folders is marked using the
icon. If the icon is not present, then the current folder is the only
folder the queue resides in. Deleting it here completely removes the queue from
Orchestrator.
You need the Queues - Create permission in the folders where you want to add the queue (target folders) and Queues - View in the folder where the queue currently resides (original folder). If you have Queues - Edit in the target folder, you also require Queues - Edit in the original folder.
Linking multiple queues to the current folder
Linking a queue to multiple folders
Unlinking queues from folders
Unlinking queues from folders can be performed in a manner similar to the linking operation. Navigate to the link-management areas presented in the procedures above and remove the connections between a certain queue and a certain folder.
Alternatively, you can remove a queue using the Remove functionality.
Removing a queue that exists in multiple folders only removes it from the folder where the removal operation takes place, it does not remove it from the other folders as well. In order to completely delete a queue, you must remove all its existing links.
You cannot unlink a queue from a folder in the following situations:
- queue SLA has been enabled in that folder;
- a queue trigger is attached to the queue.
In the Queues page, click More Actions > View Transactions. The Transactions page is displayed, containing only the items from the indicated queue.
In the Queues page, click on Review Requests to display all the queue items assigned for revision to the currently logged-in user. The page allows for status changes and managing item information.
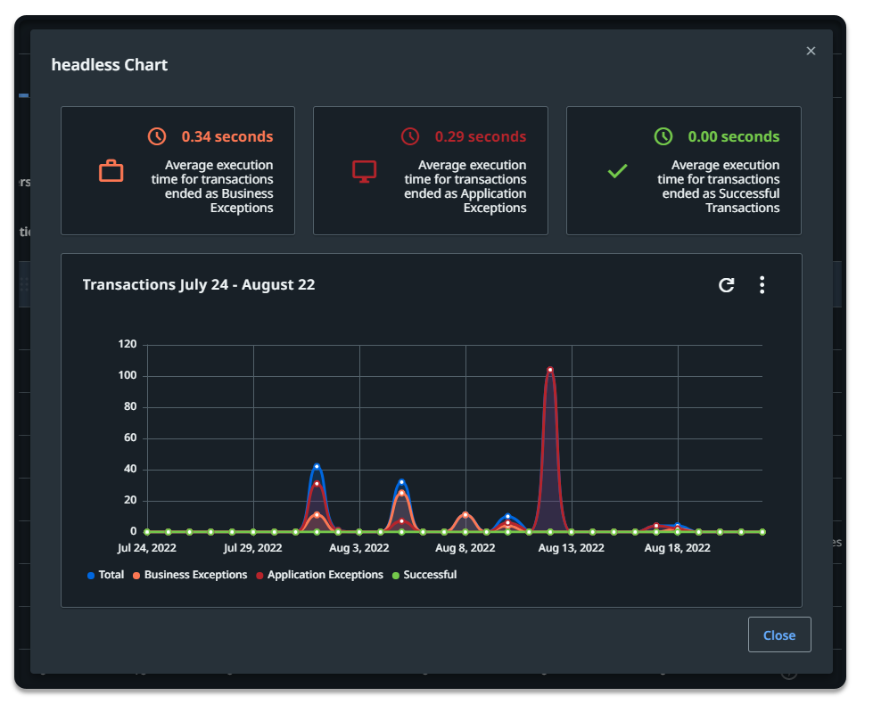
To view the chart for a specific queue, click More Actions button, and then View Chart.
A line chart displays the transaction status evolution over a specific amount of time. The time period (last hour, day, week, 30 days) can be changed, and you can view the average execution time and the maximum number of retries.
See here details about uploading queue items using a CSV file.
To monitor a queue, click the corresponding More Actions button and then Monitor Queue. Alternatively, select it from the Queues Overview widget (Monitoring > Queues).
Note that monitoring a queue requires your user to have View permissions on Queues and on Monitoring. Additionally, Edit on Monitoring is required in order to disable errors from the Error Feed widget on the Monitoring > Queues page.
You need Edit on Queues and View on Tags to add existing tags to queues.
You need Edit on Queues and Create on Tags to add new tags to queues.
- Each queue can have a maximum of one million key/value pairs.
- Labels and key/value properties are limited to 256 characters.
- Tag names can't contain these characters:
<,>,%,&,\)\),?,/,:
You can apply tags to a queue either when creating one or editing an existing one. To add tags to a queue when editing it, follow these steps:
- From the Queues page, click More Actions > Edit next to the desired queue. The queue is opened for editing.
- On the Labels field, start typing the name of the label. You can choose an existing label or create a new one.
- On the Properties (key-value pairs) field, click Add new.
- Add new keys and values. You can choose existing keys and/or values or you can create new ones.
- When done, click Update. Your queue is updated and the newly created tags, if any, become available for other objects.
To remove tags from a queue, follow these steps:
- From the Queues page, click More Actions > Edit next to the desired queue. The queue is opened for editing.
- On the Labels field, click the X adjacent to the name of the label to remove it. The label is removed.
- On the Properties (key-value pairs) field, click the X adjacent to the keys and/or values to remove them. The keys and/or values are removed.
- To delete a key/value pair click the Remove icon corresponding to that entry. The key/value pair is removed.
- When done, click Update. Your queues is updated and tags are removed.
To remove a queue, click the corresponding More Actions button and then Remove.
Alternatively, select it from the Queues page and click Remove. The queue is no longer displayed on the Queues page.
You can record failed queue transactions associated to a process which has the recording option enabled. This helps identify and troubleshoot issues that lead to failure, and aids in monitoring and auditing.
-
At the queue level, by clicking Open recording in the contextual menu of the affected queue.
This option is not active if:
-
the queue is associated to a process whose execution has not failed.
-
the Record and store failed queue transactions option has not been enabled for the process to which that queue is associated.
-
-
At the transaction level, by clicking Open recording in the View details window of the affected transaction.
Recording duration
The maximum recording length is 3 minutes, and it applies to the last moments of the execution.
The minimum recording length is 10 seconds. If processing a transaction takes less than 10 seconds, the recording might include other transactions as well.
- Creating a Queue
- Editing Queues
- Editing a Queue Name or Description
- Changing the Auto Retry Option
- Setting a Maximum Number of Retries
- Managing queue links
- Linking multiple queues to the current folder
- Linking a queue to multiple folders
- Unlinking queues from folders
- Displaying transactions
- Displaying review requests
- Displaying the Queue Chart
- Uploading items to a queue using a CSV file
- Monitoring a Queue
- Adding tags to Queues
- Removing tags from Queues
- Removing a Queue
- Recording failed queue transactions
- Recording duration