- Getting started
- Best practices
- Tenant
- About the Tenant Context
- Searching for Resources in a Tenant
- Managing Robots
- Connecting Robots to Orchestrator
- Storing Robot Credentials in CyberArk
- Storing Unattended Robot Passwords in Azure Key Vault (read only)
- Storing Unattended Robot Credentials in HashiCorp Vault (read only)
- Storing Unattended Robot Credentials in AWS Secrets Manager (read only)
- Deleting Disconnected and Unresponsive Unattended Sessions
- Robot Authentication
- Robot Authentication With Client Credentials
- Configuring automation capabilities
- Audit
- Resource Catalog Service
- Automation Suite Robots
- Folders Context
- Automations
- Processes
- Jobs
- Apps
- Triggers
- Logs
- Monitoring
- Queues
- Assets
- Storage Buckets
- Orchestrator testing
- Integrations
- Troubleshooting

Orchestrator user guide
Using Cron Expressions
Cron is a software utility, present in Unix-like operating systems, used for time-based scheduling. It provides for highly customizable scheduling of recurring tasks using a string of 6 (or 7, when including year) fields separated by white space. The format of the string is seconds minutes hours day of the month month day of the week year.
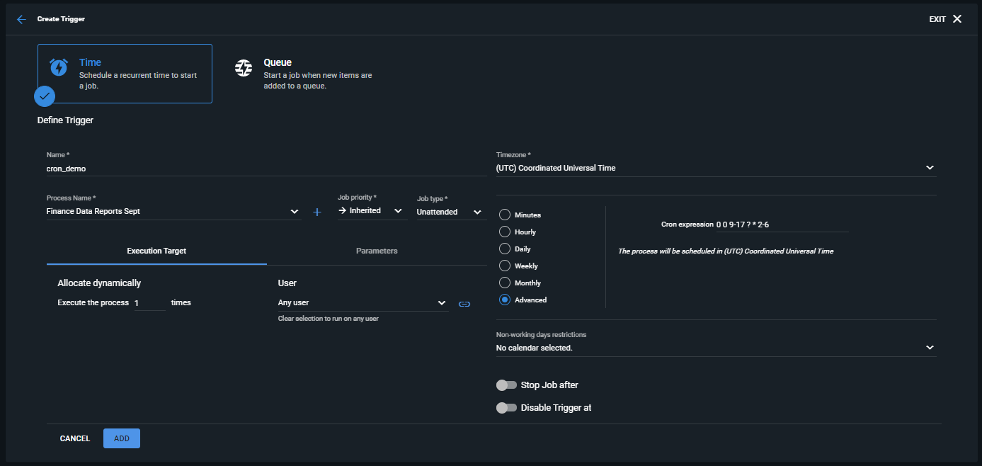
In Orchestrator, cron expressions are based on an internal scheduling library that uses background tasks, and are used when creating a Time Trigger using the Advanced scheduling option:
Figure 1. Advanced scheduling option

Each field in a cron expression has a specified range of values and special characters that may be used in creating the schedule, as detailed below:
| Field | Mandatory | Allowed Values | Allowed Special Characters |
|---|---|---|---|
seconds | Yes | 0 - 59 | , - * / |
minutes | Yes | 0 - 59 | , - * / |
hours | Yes | 0 - 23 | , - * / |
day of the month | Yes | 1 - 31 | , - * / ? L W |
month | Yes | 1 - 12 or JAN - DEC | , - * / |
day of the week | Yes | 1 - 7 or SUN - SAT | , - * / ? L # |
year | No | blank or 1970 - 2099 | , - * / |
The meanings and usage of the available special characters are as follows:
| Character | Description | Example |
|---|---|---|
* | Used to indicate all values for the given field. | * * * ? * * would trigger every second, whereas 0 * * ? * * would trigger every minute, more specifically at second 0 of each minute. |
? | Used to indicate that no value is specified. May be used only in the day of the month or day of the week fields. | 0 0 0 15 * ? * would trigger at midnight on the 15th day of each month, whereas 0 0 0 ? * 2 * would trigger at midnight each Monday. |
- | Used to indicate a range of values. | 0 0 9-17 ? * 2-6 would trigger every hour from 9:00am until 5:00pm on Monday through Friday. |
, | Used to indicate additional values. | 0 0 9-17 ? * MON,WED,FRI would trigger every hour from 9:00am until 5:00pm on Mondays, Wednesdays, and Fridays. |
/ | Used to indicate increments of the given field(s). | 0 0 0/3 ? * 2/7 would trigger every three hours, on Mondays, beginning at midnight. |
L | Used to indicate Last. May be used only in the day of the month or day of the week fields. For day of the week, it can be used after another value, for example 6L to indicate the last Friday. | 59 59 23 L * ? would trigger at 11:59:59pm on the last day of each month, whereas 59 59 23 ? * 6L would trigger at the same time but only on the last Friday of each month. |
W | Used to indicate the nearest weekday to the given value. May only be used with the day of the month field. | 0 0 0 15W * ? would trigger at midnight of the nearest weekday to the 15th, every month. If the 15th is a Saturday, it would trigger on Friday the 14th, whereas if the 15th is Sunday, it will trigger on Monday the 16th. |
# | Used to indicate a desired monthly occurrence of the given value, for example the first Friday, or fourth Thursday. May only be used with the day of the week field. | 0 0 17 ? * 6#1 would trigger at 5:00pm on the first Friday of every month. |